Текущая рыночная ситуация: мем-коины у развилки
На момент написания обзора Dogecoin (DOGE) торгуется по 0.2243$, удерживаясь выше психологически важной зоны 0.20$. Последние четыре дня на графике отмечены "доджи" — свечами нерешённости, указывающими на консолидацию и отсутствие явного доминирования покупателей или продавцов. В то же время SHIB закрепился выше поддержки 0.000014, подбираясь к 50-дневной EMA, что является важным рубежом для быков.
Для Dogecoin 200-дневная EMA (0.2178$) выступает динамической поддержкой, однако цена явно испытывает давление со стороны долгосрочной трендовой линии, которая сдерживает рост актива с декабря прошлого года. Здесь формируется "двойная вершина" — классический сигнал возможного разворота вниз, а ближайший важный уровень — "шейная линия" паттерна 0.2145$. Закрытие ниже этого значения откроет дорогу к локальным минимумам мая в районе 0.1667$, что усилит давление на покупателей.
В то же время Shiba Inu не сталкивается с такой сильной трендовой линией сопротивления. После пробоя 0.000014 зона выступает теперь поддержкой, а дальнейший рост сдерживает только неспособность пробить 0.000017$ (верхняя граница краткосрочного диапазона). Несмотря на быструю коррекцию вслед за общей волатильностью крипторынка, SHIB демонстрирует устойчивость: откат был выкуплен, и цена осталась выше стратегической зоны.
Технический анализ DOGE: риски преобладают
На дневном графике Dogecoin складывается тревожная картина для быков. Формирование "двойной вершины" (double top) в зоне $0.25, совпадающей с трендлайном, исторически работавшим сопротивлением, говорит о высоком риске разворота. Если цена закроется ниже $0.2145, стоит ожидать ускорения падения к $0.1667. Индикатор MACD уже подал сигнал к продаже — линия MACD пересекла сигнальную сверху вниз, гистограммы ушли в "красную" зону, усиливая медвежьи ожидания.
RSI также подтверждает снижение: после выхода из зоны перекупленности индикатор упал к уровню 55, что указывает на потерю импульса и возможное развитие коррекции. На рынке опционов и деривативов тоже наметилась тенденция к росту шорт-позиций — это подтверждается снижением коэффициента long/short и увеличением ликвидаций по длинным позициям (за сутки лонги Dogecoin были ликвидированы на сумму 3.36 млн $, шорты — только на 1.39 млн $).

Технический анализ SHIB: шанс на бычий разворот
В отличие от DOGE, Shiba Inu демонстрирует признаки оживления после отката: актив уверенно держится выше 50-дневной EMA (0.00001412$) и ключевой зоны 0.000014$. На рынке нет выраженной медвежьей трендовой, а индикаторы демонстрируют появление баланса между продавцами и покупателями.
По Fibonacci (от $0.00003285 до $0.00001066) ближайшее сопротивление — $0.00001590 (23.6% Fibo и 200 EMA), а дальнейшие цели по росту — $0.00001914 (38.2% Fibo) и $0.00002175 (50% Fibo). Если SHIB сумеет закрепиться выше $0.00001590, рынок получит чёткий сигнал для возобновления среднесрочного тренда вверх.
Индикаторы говорят в пользу возможного восстановления: RSI вышел к 56, MACD близок к пересечению сигнальной линии вверх. При этом по ликвидациям за сутки лонги по SHIB составили всего 190 тыс. $, что говорит о меньшем риске массового сброса, а коэффициент long/short поднялся до 0.99 — на рынке почти паритет сил, что создаёт предпосылки для нового бычьего импульса.

Деривативы: кто сильнее — DOGE или SHIB?
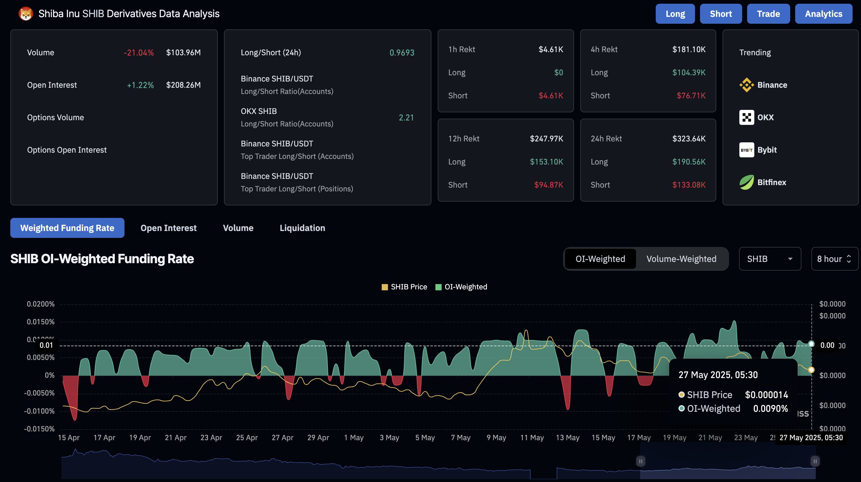
Данные по деривативам показывают явную разницу в настроениях: по SHIB продолжается приток открытого интереса (OI +1.22%, до $208 млн), а OI-взвешенная ставка финансирования выросла до 0.0090% — это признак бычьего настроя среди трейдеров. Для DOGE ситуация иная: открытый интерес снизился на 0.14% (до $2.64 млрд), long/short ratio просел до 0.885, а короткие позиции теперь составляют 53.05% — явный перевес в пользу "медведей".
Ликвидации: За последние сутки по Dogecoin лонги были ликвидированы более чем на 3 млн $, в то время как по Shiba Inu — всего на 190 тыс. $. Это говорит о большем риске продолжения давления на DOGE, а SHIB имеет шанс опередить Dogecoin по динамике на ближайшей неделе.

Выводы и прогноз: SHIB против DOGE
- Dogecoin: Медвежий сценарий усиливается — при пробое $0.2145 вероятно падение к $0.1667. Только пробой долгосрочного трендлайна и закрепление выше $0.25-0.30 сможет вернуть позитив.
- Shiba Inu: Консолидация выше $0.000014 с шансом пробоя к $0.00001590, далее — к $0.00001914. На рынке деривативов бычья переоценка, риск резких ликвидаций ниже.
- Сравнивая динамику ликвидаций, OI и long/short — SHIB имеет потенциал опередить DOGE по росту в ближайшие дни.

Данные по деривативам Dogecoin. Источник: Coinglass

График соотношения длинных и коротких позиций SHIB. Источник: Coinglass

График соотношения длинных и коротких позиций DOGE. Источник: Coinglass
Внимание: Любая торговля криптоактивами связана с высокими рисками. Данные не являются индивидуальной инвестиционной рекомендацией.